Skip to main content
Nansen logo

Nansen

Free
Token Analytics

Learn how to use Nansen on Solana for labeled wallet research, Token God Mode dashboards, Smart Alerts, and multi-chain portfolio tracking. Beginner-friendly guide for traders.

Visit
nansen-portfolio image

About Nansen

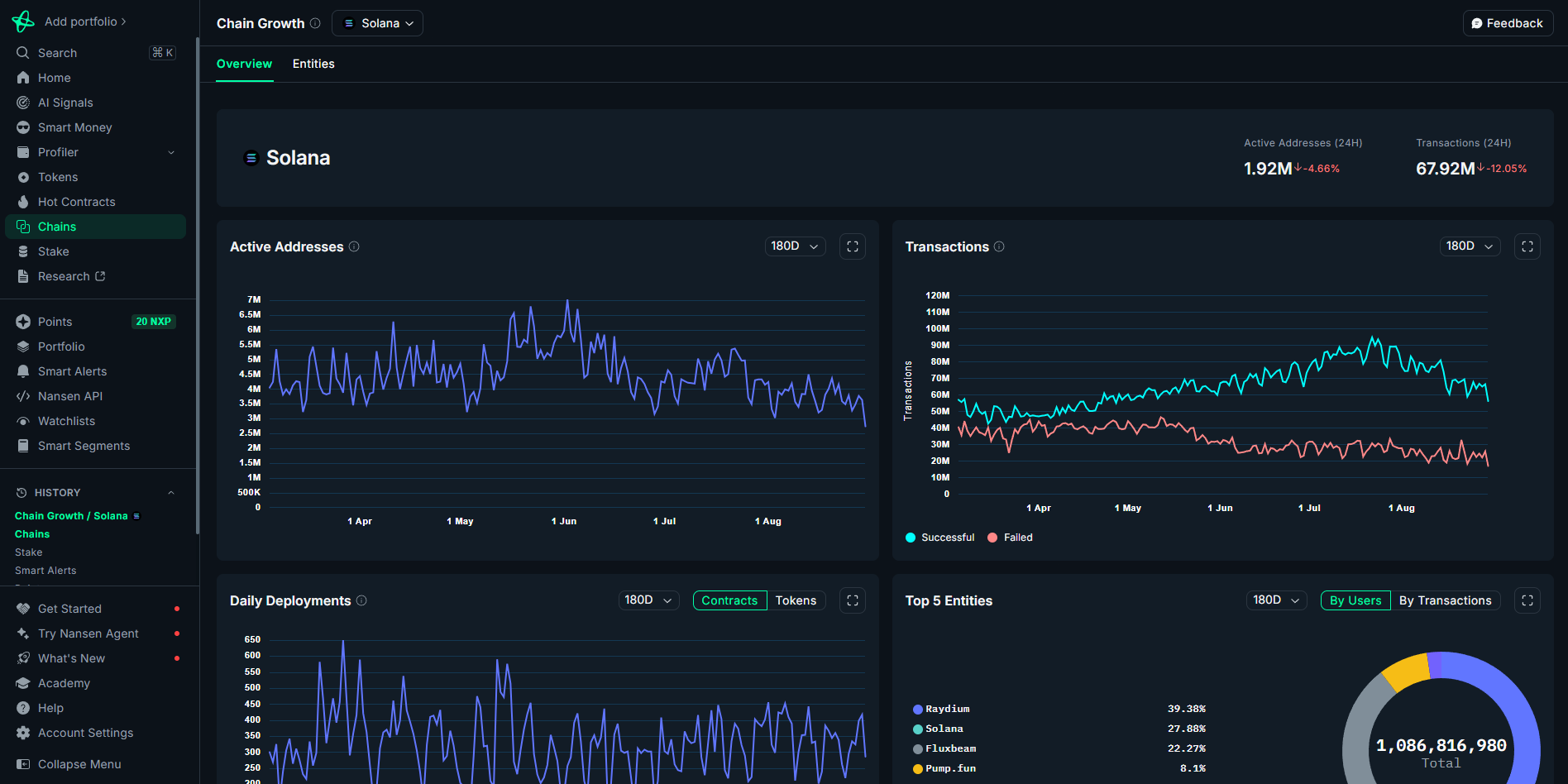
Nansen is an on-chain analytics and wallet-tracking platform that helps Solana users research tokens, study wallet behavior, and monitor the flow of funds across the network. It combines labeled wallet data (“Smart Money”), token dashboards, real-time alerts, and a multi-chain portfolio tracker into one interface. For Solana traders and beginners, the appeal is straightforward: you can look up a wallet or token, understand who holds it, see where funds move, set alerts for key events, and keep an eye on your own addresses in a consolidated portfolio view. Nansen lists Solana among its supported chains for major features including Smart Money, Smart Alerts, Portfolio, Profiler, Token God Mode, Token Screener, AI Signals, and Hot Contracts.

Because Nansen labels addresses and organizes on-chain activity into clear dashboards, newcomers don’t need to read raw transactions to form a view. At the same time, active traders can dig deeper—profiling counterparties, checking concentration of holders for a token, and building targeted watchlists with alerts to react to on-chain changes. The platform’s multi-chain design also means you can track and compare your Solana exposure within a broader crypto portfolio, without losing Solana-specific context.

Key Features

Portfolio tracking

Track holdings, value, cost basis, and gains across Solana wallets and exchanges.

Cross-chain support

Available across multiple blockchains for seamless cross-network use.

Wallet Tracker

Import and monitor wallets to analyze trading strategies and on-chain behavior.

Multi-Wallet Support

Manage multiple wallets effortlessly.

Secure and non‑custodial

This tool never accesses private keys—transactions are signed through your wallet.

Address overview

See SOL balance, SPL token holdings, recent activity, and linked token accounts for any address.

Address lookup & portfolio snapshot

Paste a wallet to see balances and a high-level profile.

Trade/activity history

Summaries of buys/sells plus token-level details like cost basis and current value.

Multi-wallet/bulk analysis

Track several addresses together for faster due diligence.

PnL/ROI over time

Track profit/loss and returns across recent periods.

Token holdings breakdown

Holdings list with quantities, market value, and performance per asset.

Referral Program

Earn rewards by inviting other users.

What makes Nansen special?

Nansen stands out for pairing high-coverage wallet labels with practical dashboards that work on Solana. The foundation is coverage: Solana appears across the platform’s headline modules—Smart Money, Smart Alerts, Portfolio, Profiler, Token God Mode, Token Screener, AI Signals, and Hot Contracts—so you aren’t limited to one or two features on this chain. That breadth means you can move from token screening to wallet investigation to alerting without switching tools or losing context.

Beyond coverage, Nansen’s interface is designed for clarity. Wallet Profiler condenses transaction trails into readable sections; Token God Mode centralizes token research on one page; and watchlists keep research organized across sessions. Put together, you get repeatable workflows: screen a Solana token, check holder concentration and recent flows, profile the top counterparties, add the most relevant wallets to a watchlist, then set alerts to know if something changes.

Finally, the multi-chain portfolio helps you keep Solana activity in full context. If you manage addresses on several chains, you can still view your Solana balances and history without maintaining a separate tracker, which is useful for regular reviews and tax-time organization.

Pricing

Discover the pricing options available for Nansen

Free
  • Nansen offers a free plan and paid plans with more advanced features and higher usage limits.

  • The free plan provides a limited set of dashboards and capabilities; paid tiers unlock additional modules and higher limits (for example, expanded dashboards, more alerts, and deeper historical access).

  • The exact inclusions and pricing may change and are shown in Nansen’s in-app comparison table; confirm the current details directly before subscribing.

How to get started

Getting started is simple: create an account, add your Solana addresses, and build the dashboards you need.

1

Create a Nansen account

2 minutes
Easy

Sign up to access dashboards and the portfolio tracker. This unlocks watchlists, alerts, and cross-chain tracking.

2

Add your Solana wallet(s) to Portfolio

2 minutes
Easy

Paste your Solana addresses to see balances and history in one place. Label each address (e.g., “Trading,” “Vault”) for clarity.

3

Explore Token God Mode for a target token

2 minutes
Easy

Use the token dashboard to review holders, concentration, and recent flows on Solana. This is helpful when you’re researching before taking any action.

4

Build watchlists

2 minutes
Easy

Add relevant wallets (your own, counterparties, market-moving addresses) and tokens to dedicated lists. Organized lists speed up monitoring.

5

Set Smart Alerts

2 minutes
Easy

Create alerts tied to specific wallets or tokens so you’re notified about movements you care about on Solana.

Pro Tips

Tip 1

Start with watchlists. Add the wallets and tokens you return to most often so your research is organized and quicker to access.

Tip 2

Use Token God Mode to check holder concentration before interacting with a new Solana token. Sudden shifts in top holders or tightly concentrated supply can change risk exposure.

Tip 3

Pair Profiler with Smart Alerts. Profile a wallet to understand its behavior, then set alerts to be notified if it makes notable moves.

Tip 4

Label your own wallets in Portfolio so you can tell trading, cold storage, and test addresses apart at a glance. It saves time during reviews.

Tip 5

Revisit watchlists periodically and prune them. Focused lists reduce noise and make alerts more actionable.

Frequently Asked Questions

Get answers to the most common questions about this tool

Yes. Solana is covered across major Nansen modules, including Smart Money, Smart Alerts, Portfolio, Profiler, Token God Mode, Token Screener, AI Signals, and Hot Contracts.

Yes. Use Nansen’s Portfolio to add multiple addresses, label them, and review balances and history in one place.

It centralizes token research, helping you evaluate holders, concentration, and flows—key context before deciding how to interact with a token.

Create watchlists for the wallets and tokens you follow, then attach Smart Alerts so you’re notified about movements without constantly refreshing dashboards.

Yes. Nansen offers a free plan plus paid tiers with more features and higher limits. Check the current plan comparison and pricing in the app before subscribing.